森马鞋业电商领域合作案例
自从电商行业兴起,电商企业对于办公系统的要求越来越高,需要能在同时处理多条订单数据,需要能承载多人同时在线使用,需要同时具备数据接收、数据分析、数据直接转化为报表、数据分析、库存管理、采购流程管理等功能。
闪搭私有云支持单表千万级数据存储和处理,解决电商企业在订单数量巨大时所产生的问题,数据更准确,分析更简单,流程更加清晰明了,帮助企业进行高效的订单管理。
企业背景
森马鞋业创始与1993年,已有20年休闲鞋经营历史,是国内最早从事休闲鞋产业研发的品牌之一,森马鞋企引进各路精英,打造中国鞋业最年轻最有活力的团队,以打造卓越的第一休闲鞋品牌。
需求痛点
1.森马每年会产生2000万以上的订单,双11期间一天就会产生十几万订单,每个订单又有数条数据,一天就会产生数十万的数据量。
2.企业内每天还有300~500人会同时使用相关系统,单表数量更是超过500万,达到千万数据量级,需要一个有一定承载量的系统支撑。
3.业务流程经常需要调整,传统的开发方式的更新速度跟不上业务变更速度,需要一个短平快的办公平台支撑。
解决方案
森马选择闪搭搭建集商品管理、选品流程、聚水潭信息对接、订单数据管理、数据分析、采购流程、设计流程、运营数据分析、运营管理、人事管理、微盟对接、等多功能为一体的企业办公平台,实现数据储存分析、运营管理、公司管理的一站式管理方式。
1.对接聚水潭信息
在使用闪搭平台之前,公司一直在使用聚水潭系统,对于通过聚水潭系统沉淀下来的海量订单数据以及仓储数据,在接入闪搭平台之后,不仅实现了对于数据的查看、管理,还通过闪搭平台强大的计算能力,生成一系列能够对企业决策起到重要作用的指标数据。
![]() |
2.采购流程管理系统
采购系统最重要的是能够按照经营情况来进行商品的采购,而本文介绍的系统功能将完美的为采购提供强大的数据支撑。
![]() |
3.设置流程管理系统
众多商品不同使用场景的设计物料任务分配,无需花费大量时间与设计师单个对接,通过这一套系统就能够简洁明了的显示需求。
![]() |
4.运营管理系统
店铺销售详情
支持将千万销售数据汇总转化为可视化图形报表,将每个店铺的销售情况,通过清晰的图表,非常直观的展示出来。
![]() |
商品贡献排名
通过使用闪搭平台对数据强大的计算能力,对商品销售数据进行分析,在千万基础数据中计算出TOP20商品贡献的商品,有助于企业在后续的运营、推广等环节针对性的做出正确的决策。
![]() |
库存占比情况
通过简单的图表显示库存细节,帮助企业有针对性的制定销售计划。
![]() |
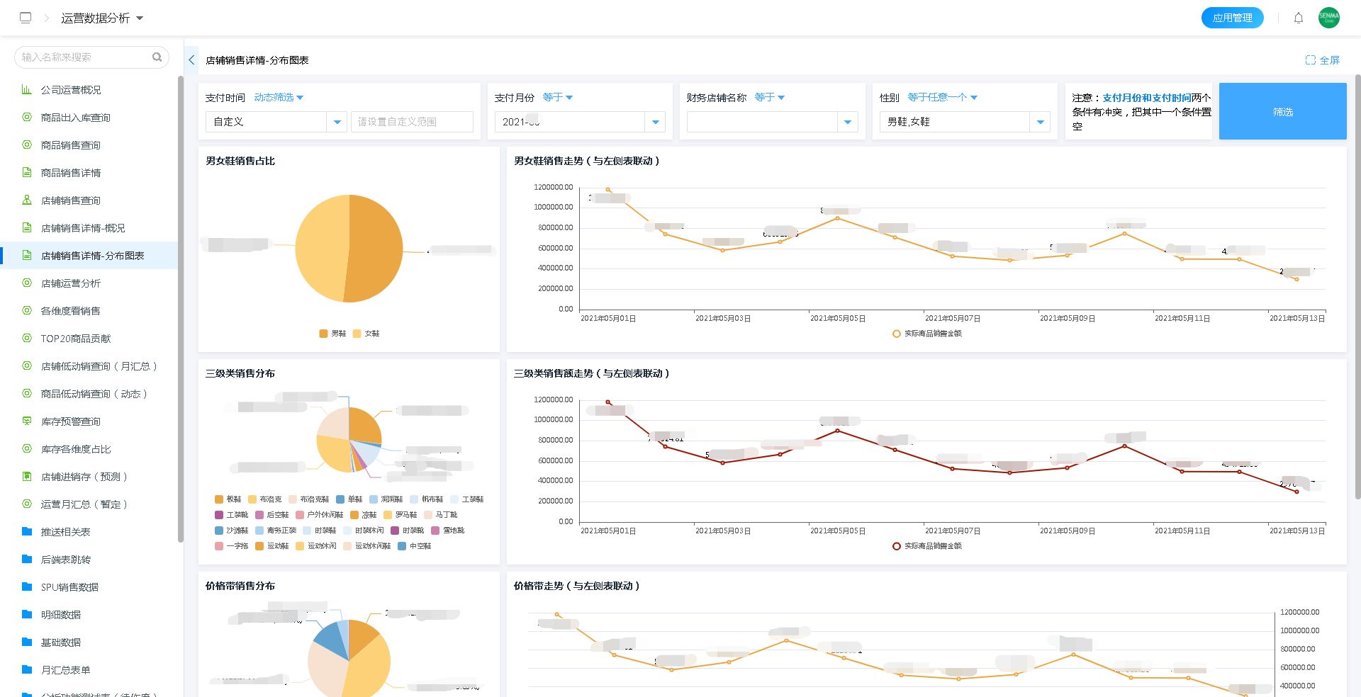
5.运营数据分析系统
多类型数据图表可视化呈现,可从分布占比、趋势等维度,分析运营情况,捕捉问题,优化运营细节,为运营决策提供有力数据支撑。注:此图为千万级的数据计算的结果呈现。
![]() |
随着逐步深入使用闪搭平台,森马将公司内大大小小的业务都部署在闪搭私有云平台上。从开始的只有聚水潭信息对接,到商品的选品、采购、设计、运营、财务、数据分析等一系列业务上云操作。
根据森马需求,闪搭最终搭建出可供500人同时使用,单表数量达千万+,数据总量达到千万量级的办公平台。真正实现数据清晰化,流程简单明了化,帮助公司节约大量的人力物力,并通过合理利用历史沉淀数据助力公司进行关键性决策。







